
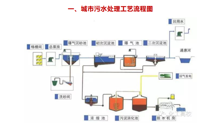
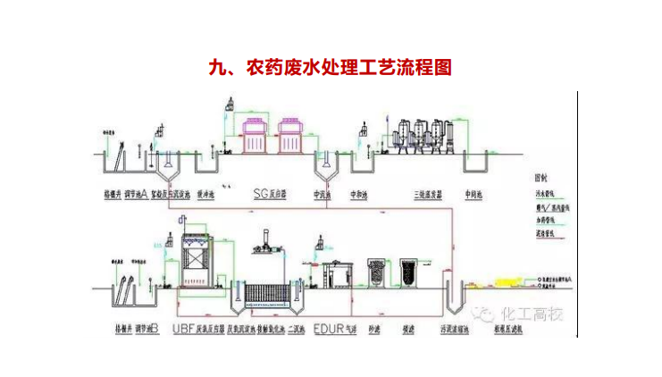
首先我們需要了解的是,污水處理主要是通過物理(過濾、沉淀)、化學(化學反應)和生物(生物吃掉)方法來使水里的污染物反應消除。同時又分為一級處理、二級處理、三級處理。一級處理屬于物理處理,主要去除污水中呈懸浮狀態(tài)的固體污染物質,物理處理法大部分只能完成一級處理的要求。經過一級處理的污水,BOD一般可去除30%左右,達不到排放標準。一級處理屬于二級處理的預處理;二級處理主要去除污水中呈膠體和溶解狀態(tài)的有機污染物質(BOD,COD物質),去除率可達90%以上,使有機污染物達到排放標準;三級處理進一步處理難降解的有機物、氮和磷等能夠導致水體富營養(yǎng)化的可溶性無機物等。主要方法有生物脫氮除磷法,混凝沉淀法,砂濾法,活性炭吸附法,離子交換法和電滲分析法等。
處理工藝常用的有過濾法、沉淀法、混凝沉淀法等。我們通過圖片的形式來快速了解一下:











全國服務熱線:【15244289576】
全國服務熱線:【15165428330】

